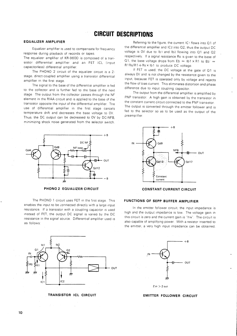
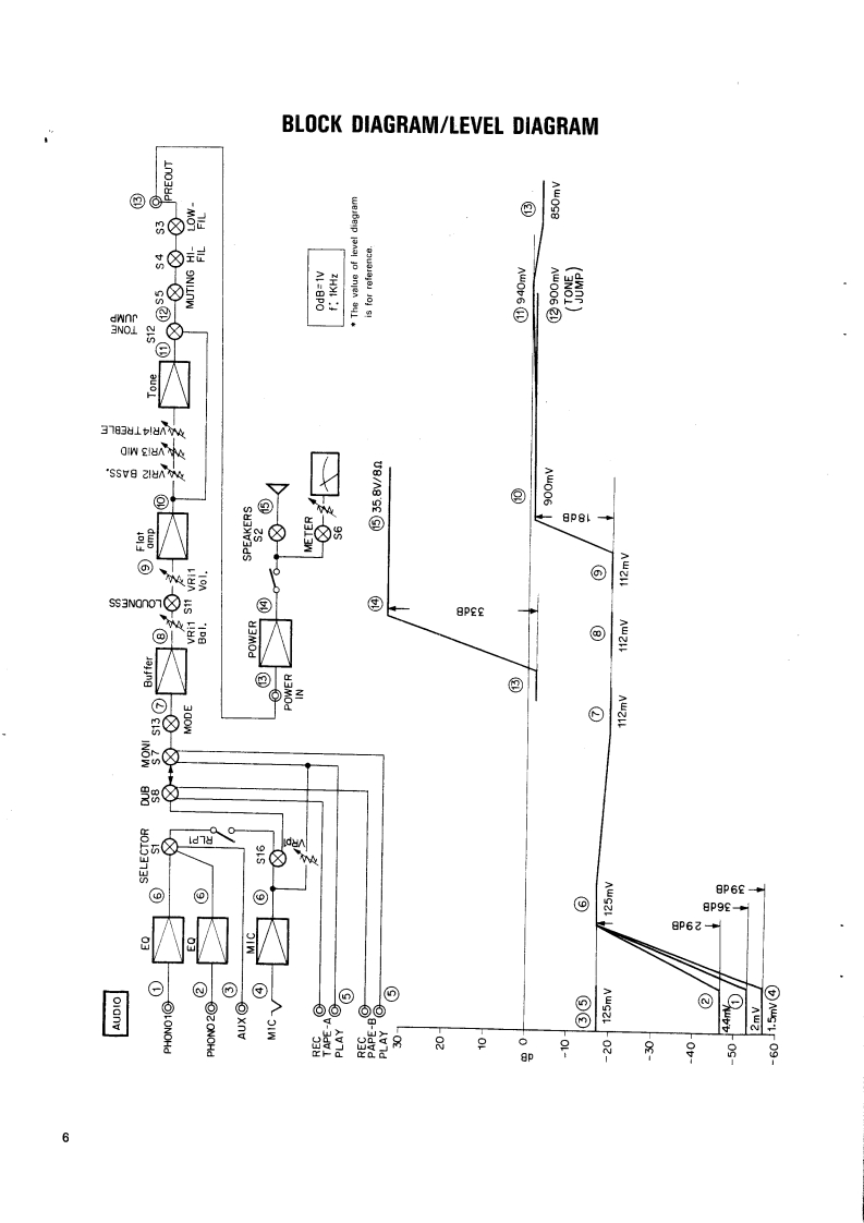
kenwood_kr-9600_9060找手册网31天前发布关注私信7.25MB40页029kenwood_kr-9600_9060此内容为付费资源,请付费后查看¥19¥21黄金会员免费钻石会员免费登录购买付费资源 第1页 / 共40页 第2页 / 共40页 第3页 / 共40页 第4页 / 共40页 第5页 / 共40页 第6页 / 共40页 第7页 / 共40页 第8页 / 共40页 第9页 / 共40页 第10页 / 共40页 试读已结束,还剩30页,您可下载完整版后进行离线阅读 THE END建武 文本预览 KENW-03557KENWOODHI/FI STEREO COMPONENTSSERVICE MANUALKR-9600KR-9060)AM-FM STEREO RECEIVER 查看更多 收起部分 喜欢就支持一下吧收藏
请登录后查看评论内容